Linux 系统 /var/log/journal/ 日志清理
CentOS系统中有两个日志服务,分别是传统的 rsyslog 和 systemd-journal # ls -l /etc/logrotate.d/ -rw-r--r-- 1 root root 91 Apr 11 2018 bootlo...
CentOS系统中有两个日志服务,分别是传统的 rsyslog 和 systemd-journal # ls -l /etc/logrotate.d/ -rw-r--r-- 1 root root 91 Apr 11 2018 bootlo...
命令窗口中输入 rabbitmqctl add_user test 123456 test为新增登录账户,123456为账户密码。 然后执行 rabbitmqctl set_user_tags test administrator 再给te...
yum命令安装软件包会同时安装需要的依赖包,但yum remove却只卸载这个文件包本身,如果需要删除安装时附加的依赖包,则可以使用yum history的相关操作实现回滚: # 查看需要卸载的软件包的信息,特别是事务id yum hist...
maven官网:http://maven.apache.org/download.cgi 下载到 /usr/local/ 路径下再解压 wget https://mirrors.tuna.tsinghua.edu.cn/apache/mav...
一、问题 基于nacos1.4.0版本启动后,占用内存过多,nacos启动默认jvm参数如下: name description option JVM_XMS -Xms default :2g JVM_XMX -Xmx default :2...
ubuntu 16.04下nodejs安装方式: 方式一: 使用apt-get在线安装: 1):更新Ubuntu软件源 sudo apt-get update sudo apt-get install -y python-software-...
1)概念: 命令空间是Linux内核的一个强大的特性。每个容器都有自己单独的命令空间,运行在其中的应用都是独立在操作系用中运行一样。命名空间保证了容器之间彼此互不影响。 命名空间 (namespaces)是 Linux 为我们提供的用于分离...

原因 今天早上 AI 部门工程师来找我说,你会给 ubuntu 设置 swap 分区吗,我们机器内存好像不咋够用了,给我搞个 swap 分区吧!我说好的,这么简单分分钟钟的事情,我三下五除二的就给他搞定了,给他说好了,你用吧,但是过一会他就...

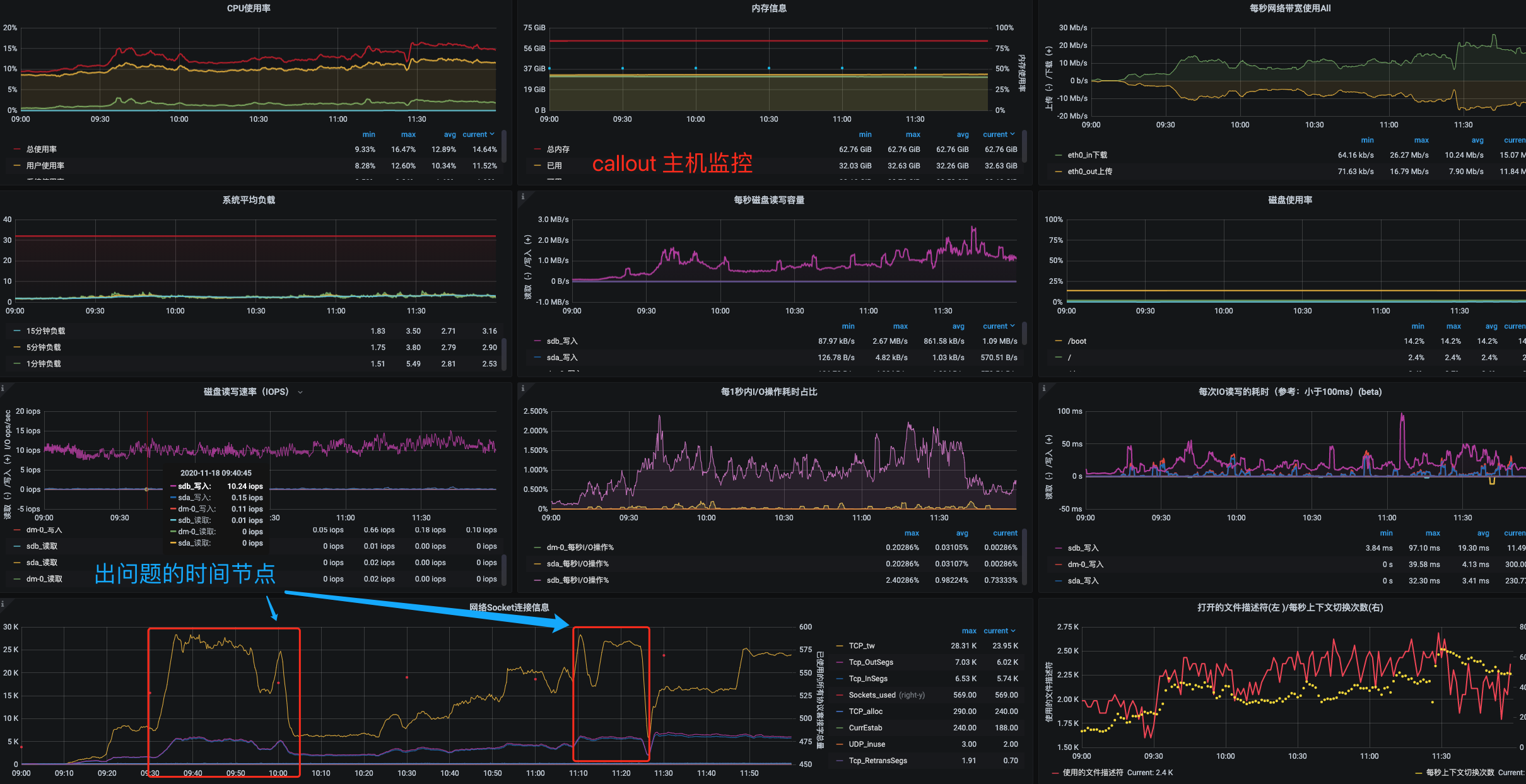
问题描述 1,20201118日上午清华反应 callout 服务调用 robot 服务失败;网络-赵晨排查从网络层面排查并没有重传,丢包现象; 2,20201118日下午李刚反应 auth 等多个 java 服务连不上数据库,连不上数据库...
需要引入的 js 文件: #zmodem.min.js https://github.com/pythonzm/Ops/blob/dev/static/xterm/zmodem/zmodem.min.js #bootbox.min.js h...