kubernetes调度器原理
kube-scheduler 是 kubernetes 的核心组件之一,主要负责整个集群资源的调度功能,根据特定的调度算法和策略,将 Pod 调度到最优的工作节点上面去,从而更加合理、更加充分的利用集群的资源,这也是我们选择使用 kuber...
kube-scheduler 是 kubernetes 的核心组件之一,主要负责整个集群资源的调度功能,根据特定的调度算法和策略,将 Pod 调度到最优的工作节点上面去,从而更加合理、更加充分的利用集群的资源,这也是我们选择使用 kuber...
有时候,部署一套k8s集群相对简单和轻松,但是在集群维护过程中,往往需要遵循一些规则和流程,否则可能会出现不可预知的故障,然而,一旦建立了规则和理清了流程,这些维护工作也会变得更加简单和流畅。 背景 在k8s集群的维护工作中,我们难免会遇到...

环境 主机名 IP 角色 说明 master01 10.0.0.101 master节点 kube-apiserver、kube-controller-manager、kube-scheduler、etcd、kubelet、kube-pro...

介绍 集群内网络架构为,基于Calico BGP 的路由模式,直接与交互机建联。 影响范围和故障时间线 影响范围 线下环境 node-xx 物理机上 Pod 网络不可用 影响时间线(2023-07-23 22:09 ~ 22:14) [22...


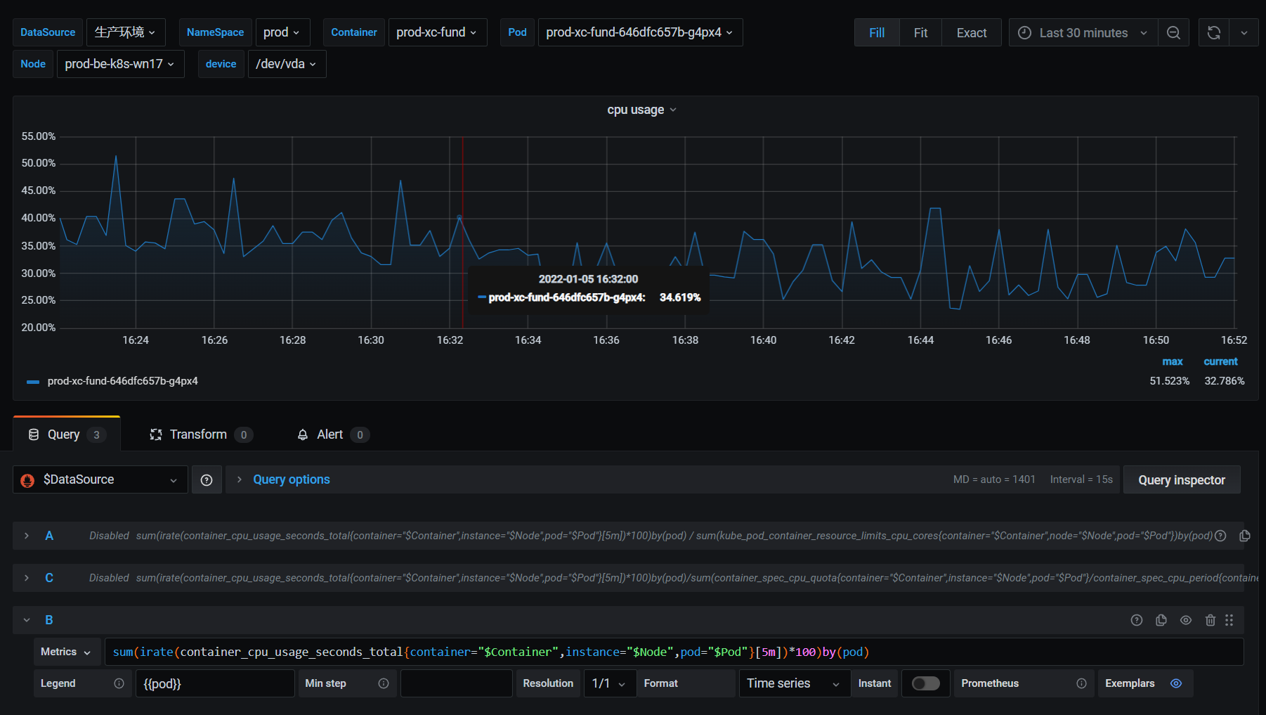
参数解释 使用Prometheus配置kubernetes环境中Container的CPU使用率时,会经常遇到CPU使用超出100%,下面就来解释一下 container_spec_cpu_period 当对容器进行CPU限制时,CFS调度...

controller-runtime https://github.com/kubernetes-sigs/controller-runtime 这个框架是社区帮我们封装了一个控制器处理的框架,底层核心实现原理和我们前面去自定义一个 con...
我们知道了如何使用 code-generator 来进行代码自动生成,通过代码自动生成可以帮我们自动生成 CRD 资源对象客户端访问的 ClientSet、Informer、Lister 等工具包,接下来我们来了解下如何编写一个自定义的控制...

前面我们学习了client-gohttps://docs.ct99.cn/web/#/186/1519,知道如何用client-go来实现的一个控制器,但是我们前面介绍的都是 Kubernetes 中内置的资源对象,比如 Pod、Deplo...

简述 该项目以kubernetes为核心展开 采用前后端分离的架构 使用技术栈 vue3 element-plus golang redis websocket client-go jwt-token 接来我们将慢慢的展开一些技术点来学习。...