1什么是statistics
statiics就是统计信息,实际和metrics是一个东西。
2statistics分类
2.1按来源分
1:Downstream
进入的连接和请求,由listener,http connection manager ,tcp proxy filter等发出
2:Upstream
发出的连接和请求,由connection pool,route filter,tcp proxy filter等发出
3:Server
用于描述envoy sidecar 工作状态,比如服务工作时间,内存使用量
2.2按类型分
1:Counters
无符号整型,只会增加不会减少,比如请求总数
2:Gauges
无符号整型,会增加和会减少,比如当前活跃请求数
3:Histograms
无符号整型,是一串值,用于计算百分比,比如上游请求时间
3statistics案例
3.0准备工作
添加annotations
https://github.com/istio/istio/issues/38164
deploy-with-annotions.yaml
---
apiVersion: apps/v1
kind: Deployment
metadata:
name: details-v1
labels:
app: details
version: v1
spec:
replicas: 1
selector:
matchLabels:
app: details
version: v1
template:
metadata:
labels:
app: details
version: v1
annotations:
sidecar.istio.io/statsInclusionRegexps: ".*"
spec:
serviceAccountName: bookinfo-details
containers:
- name: details
image: docker.io/istio/examples-bookinfo-details-v1:1.16.2
imagePullPolicy: IfNotPresent
ports:
- containerPort: 9080
securityContext:
runAsUser: 1000
---
apiVersion: apps/v1
kind: Deployment
metadata:
name: ratings-v1
labels:
app: ratings
version: v1
spec:
replicas: 1
selector:
matchLabels:
app: ratings
version: v1
template:
metadata:
labels:
app: ratings
version: v1
annotations:
sidecar.istio.io/statsInclusionRegexps: ".*"
spec:
serviceAccountName: bookinfo-ratings
containers:
- name: ratings
image: docker.io/istio/examples-bookinfo-ratings-v1:1.16.2
imagePullPolicy: IfNotPresent
ports:
- containerPort: 9080
securityContext:
runAsUser: 1000
---
apiVersion: apps/v1
kind: Deployment
metadata:
name: reviews-v1
labels:
app: reviews
version: v1
spec:
replicas: 1
selector:
matchLabels:
app: reviews
version: v1
template:
metadata:
labels:
app: reviews
version: v1
annotations:
sidecar.istio.io/statsInclusionRegexps: ".*"
spec:
serviceAccountName: bookinfo-reviews
containers:
- name: reviews
image: docker.io/istio/examples-bookinfo-reviews-v1:1.16.2
imagePullPolicy: IfNotPresent
env:
- name: LOG_DIR
value: "/tmp/logs"
ports:
- containerPort: 9080
volumeMounts:
- name: tmp
mountPath: /tmp
- name: wlp-output
mountPath: /opt/ibm/wlp/output
securityContext:
runAsUser: 1000
volumes:
- name: wlp-output
emptyDir: {}
- name: tmp
emptyDir: {}
---
apiVersion: apps/v1
kind: Deployment
metadata:
name: reviews-v2
labels:
app: reviews
version: v2
spec:
replicas: 1
selector:
matchLabels:
app: reviews
version: v2
template:
metadata:
labels:
app: reviews
version: v2
annotations:
sidecar.istio.io/statsInclusionRegexps: ".*"
spec:
serviceAccountName: bookinfo-reviews
containers:
- name: reviews
image: docker.io/istio/examples-bookinfo-reviews-v2:1.16.2
imagePullPolicy: IfNotPresent
env:
- name: LOG_DIR
value: "/tmp/logs"
ports:
- containerPort: 9080
volumeMounts:
- name: tmp
mountPath: /tmp
- name: wlp-output
mountPath: /opt/ibm/wlp/output
securityContext:
runAsUser: 1000
volumes:
- name: wlp-output
emptyDir: {}
- name: tmp
emptyDir: {}
---
apiVersion: apps/v1
kind: Deployment
metadata:
name: reviews-v3
labels:
app: reviews
version: v3
spec:
replicas: 1
selector:
matchLabels:
app: reviews
version: v3
template:
metadata:
labels:
app: reviews
version: v3
annotations:
sidecar.istio.io/statsInclusionRegexps: ".*"
spec:
serviceAccountName: bookinfo-reviews
containers:
- name: reviews
image: docker.io/istio/examples-bookinfo-reviews-v3:1.16.2
imagePullPolicy: IfNotPresent
env:
- name: LOG_DIR
value: "/tmp/logs"
ports:
- containerPort: 9080
volumeMounts:
- name: tmp
mountPath: /tmp
- name: wlp-output
mountPath: /opt/ibm/wlp/output
securityContext:
runAsUser: 1000
volumes:
- name: wlp-output
emptyDir: {}
- name: tmp
emptyDir: {}
---
apiVersion: apps/v1
kind: Deployment
metadata:
name: productpage-v1
labels:
app: productpage
version: v1
spec:
replicas: 1
selector:
matchLabels:
app: productpage
version: v1
template:
metadata:
labels:
app: productpage
version: v1
annotations:
sidecar.istio.io/statsInclusionRegexps: ".*"
spec:
serviceAccountName: bookinfo-productpage
containers:
- name: productpage
image: docker.io/istio/examples-bookinfo-productpage-v1:1.16.2
imagePullPolicy: IfNotPresent
ports:
- containerPort: 9080
volumeMounts:
- name: tmp
mountPath: /tmp
securityContext:
runAsUser: 1000
volumes:
- name: tmp
emptyDir: {}
3.1配置stats_sinks
这里我们使用statd作为案例:
3.1.1部署statsd
deploy-statsd-influxdb-grafana.yaml
apiVersion: apps/v1
kind: Deployment
metadata:
name: statsd-influxdb-grafana
spec:
replicas: 1
selector:
matchLabels:
app: statsd-influxdb-grafana
template:
metadata:
labels:
app: statsd-influxdb-grafana
spec:
containers:
- name: statsd-influxdb-grafana
image: samuelebistoletti/docker-statsd-influxdb-grafana:2.2.0
ports:
- name: grafana
containerPort: 3003
- name: influxdb-admin
containerPort: 8888
- name: influxdb
containerPort: 8086
- name: statsd
containerPort: 8125
protocol: UDP
---
apiVersion: v1
kind: Service
metadata:
name: statsd-influxdb-grafana-svc
spec:
ports:
- name: http-grafana
port: 3003
targetPort: 3003
- name: http-influxdb-admin
port: 3004
targetPort: 8888
- name: tcp-influxdb
port: 8086
targetPort: 8086
- name: udp-statsd
port: 8125
targetPort: 8125
protocol: UDP
selector:
app: statsd-influxdb-grafana
gw,vs
gw-vs-statsd.yaml
apiVersion: networking.istio.io/v1beta1
kind: Gateway
metadata:
name: statsd
spec:
selector:
istio: ingressgateway
servers:
- port:
number: 80
name: http
protocol: HTTP
hosts:
- "demo.grafana.com"
- "demo.influxdb.com"
---
apiVersion: networking.istio.io/v1beta1
kind: VirtualService
metadata:
name: statsd-grafana
spec:
hosts:
- "demo.grafana.com"
gateways:
- statsd
http:
- match:
- uri:
prefix: /
route:
- destination:
host: statsd-influxdb-grafana-svc.istio.svc.cluster.local
port:
number: 3003
---
apiVersion: networking.istio.io/v1beta1
kind: VirtualService
metadata:
name: statsd-influxdb
spec:
hosts:
- "demo.influxdb.com"
gateways:
- statsd
http:
- match:
- uri:
prefix: /
route:
- destination:
host: statsd-influxdb-grafana-svc.istio.svc.cluster.local
port:
number: 3004
效果:


grafana
账号密码:root/root
Add data source on Grafana
Url: http://localhost:8086
Database: telegraf
User: telegraf
Password: telegraf
influxdb portal
URL: `http://localhost:3004
Username: root
Password: root
Port: 8086
ef-statictis.yaml
apiVersion: networking.istio.io/v1alpha3
kind: EnvoyFilter
metadata:
name: statictis
spec:
configPatches:
- applyTo: BOOTSTRAP
patch:
operation: MERGE
value:
stats_sinks:
- name: envoy.stat_sinks.statsd
typed_config:
"@type": type.googleapis.com/envoy.config.metrics.v3.StatsdSink
address:
socket_address:
address: 10.68.110.72
port_value: 8125
protocol: UDP
prefix: statictis
3.2具体案例
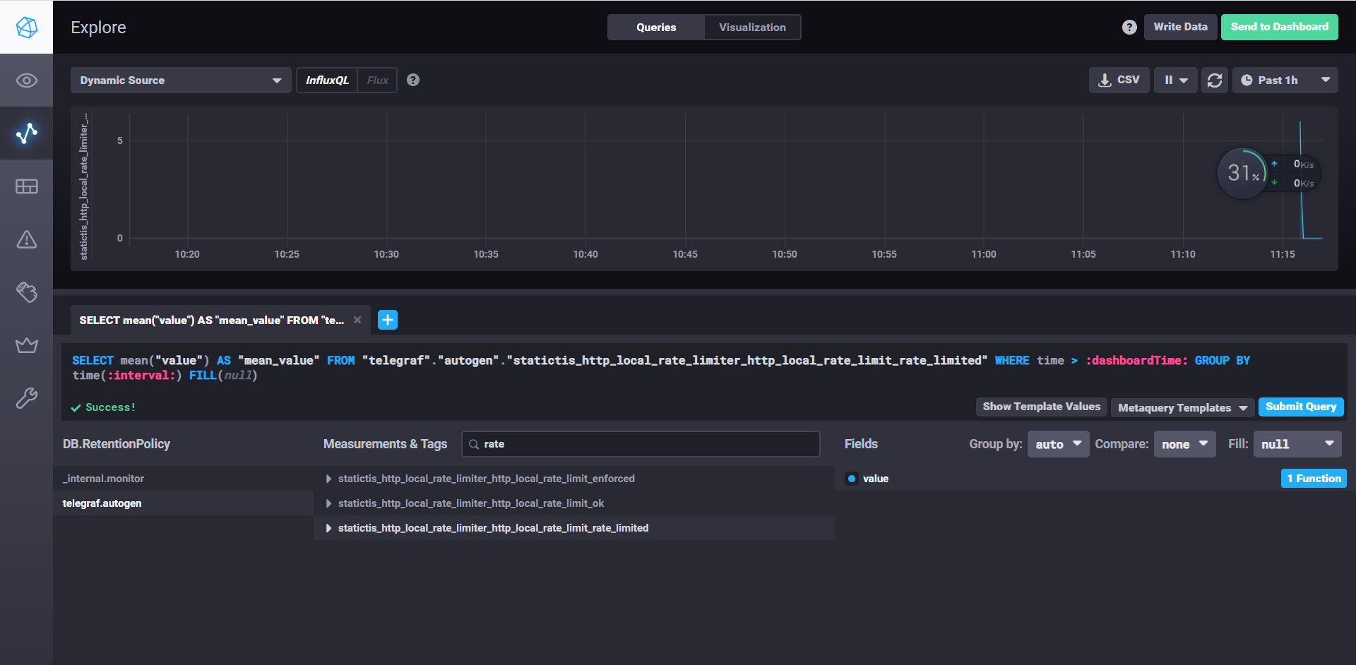
3.2.1Rate limit
3.2.1.2envoy.filters.http.local_ratelimit
envoyfilter-local-rate-limit.yaml
apiVersion: networking.istio.io/v1alpha3
kind: EnvoyFilter
metadata:
name: filter-local-ratelimit-svc
spec:
workloadSelector:
labels:
app: productpage
configPatches:
- applyTo: HTTP_FILTER
match:
listener:
filterChain:
filter:
name: "envoy.filters.network.http_connection_manager"
patch:
operation: INSERT_BEFORE
value:
name: envoy.filters.http.local_ratelimit
typed_config:
"@type": type.googleapis.com/udpa.type.v1.TypedStruct
type_url: type.googleapis.com/envoy.extensions.filters.http.local_ratelimit.v3.LocalRateLimit
value:
stat_prefix: http_local_rate_limiter
token_bucket:
max_tokens: 10
tokens_per_fill: 10
fill_interval: 60s
filter_enabled:
runtime_key: local_rate_limit_enabled
default_value:
numerator: 100
denominator: HUNDRED
filter_enforced:
runtime_key: local_rate_limit_enforced
default_value:
numerator: 100
denominator: HUNDRED
response_headers_to_add:
- append: false
header:
key: x-local-rate-limit
value: 'true'


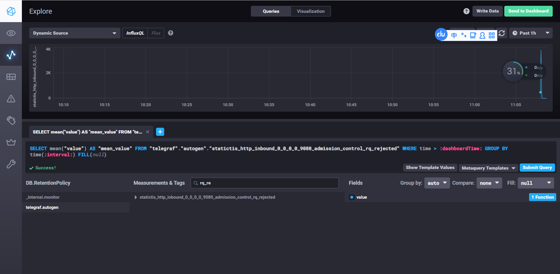
3.2.2admission control filter
ef-admission_control.yaml
apiVersion: networking.istio.io/v1alpha3
kind: EnvoyFilter
metadata:
name: admission
spec:
workloadSelector:
labels:
app: productpage
configPatches:
- applyTo: HTTP_FILTER
match:
context: SIDECAR_INBOUND
listener:
portNumber: 9080
filterChain:
filter:
name: "envoy.filters.network.http_connection_manager"
subFilter:
name: "envoy.filters.http.router"
patch:
operation: INSERT_BEFORE
value:
name: envoy.filters.http.admission_control
typed_config:
"@type": type.googleapis.com/envoy.extensions.filters.http.admission_control.v3.AdmissionControl
enabled:
default_value: true
runtime_key: "admission_control.enabled"
sampling_window: 120s
sr_threshold:
default_value:
value: 95.0
runtime_key: "admission_control.sr_threshold"
aggression:
default_value: 1.5
runtime_key: "admission_control.aggression"
rps_threshold:
default_value: 5
runtime_key: "admission_control.rps_threshold"
max_rejection_probability:
default_value:
value: 80.0
runtime_key: "admission_control.max_rejection_probability"
success_criteria:
http_criteria:
http_success_status:
- start: 100
end: 400
- start: 404
end: 404
grpc_criteria:
grpc_success_status:
- 0
- 1
- applyTo: HTTP_FILTER
match:
context: SIDECAR_INBOUND
listener:
portNumber: 9080
filterChain:
filter:
name: "envoy.filters.network.http_connection_manager"
subFilter:
name: "envoy.filters.http.router"
patch:
operation: INSERT_BEFORE
value:
name: envoy.filters.http.fault
typed_config:
'@type': type.googleapis.com/envoy.extensions.filters.http.fault.v3.HTTPFault
abort:
httpStatus: 500
percentage:
denominator: MILLION
numerator: 100000
测试
[root@node01 ~]# go-stress-testing -c 1000 -n 100000 -u http://192.168.229.128:30494/productpage
开始启动 并发数:1000 请求数:100000 请求参数:
request:
form:http
url:http://192.168.229.128:30494/productpage
method:GET
headers:map[]
data:
verify:statusCode
timeout:30s
debug:false
─────┬───────┬───────┬───────┬────────┬────────┬────────┬────────┬────────┬────────┬────────
耗时│ 并发数│ 成功数│ 失败数│ qps │最长耗时│最短耗时│平均耗时│下载字节│字节每秒│ 错误码
─────┼───────┼───────┼───────┼────────┼────────┼────────┼────────┼────────┼────────┼────────
1s│ 17│ 0│ 17│ 0.00│ 977.83│ 577.50│ 0.00│ 306│ 305│500:17
2s│ 321│ 0│ 322│ 0.00│ 1998.97│ 378.81│ 0.00│ 990│ 493│500:55;503:267
3s│ 524│ 2│ 739│ 1.70│ 2404.46│ 196.67│586605.68│ 11,838│ 3,943│200:2;500:82;503:657
4s│ 541│ 19│ 993│ 13.05│ 3906.96│ 107.01│76635.59│ 92,267│ 23,059│200:19;500:101;503:892
5s│ 578│ 56│ 1260│ 33.06│ 4962.68│ 16.99│30247.34│ 274,332│ 54,817│200:56;500:120;503:1140
6s│ 620│ 98│ 1298│ 50.86│ 6002.58│ 5.61│19661.46│ 478,088│ 79,621│200:98;500:127;503:1171
7s│ 666│ 144│ 1308│ 64.66│ 6981.06│ 5.61│15464.73│ 700,446│ 100,036│200:144;500:127;503:1181
8s│ 709│ 187│ 1331│ 73.37│ 7929.99│ 5.61│13630.45│ 909,327│ 113,645│200:187;500:131;503:1200
9s│ 754│ 233│ 1339│ 79.36│ 8937.00│ 5.02│12600.29│1,132,775│ 125,856│200:233;500:136;503:1203
10s│ 774│ 274│ 1344│ 83.42│ 9832.80│ 5.02│11986.97│1,331,240│ 133,114│200:274;500:137;503:1207
11s│ 785│ 309│ 1349│ 85.85│10370.61│ 5.02│11647.92│1,501,655│ 136,482│200:309;500:140;503:1209
12s│ 786│ 313│ 1662│ 56.69│11652.97│ 5.02│17638.57│1,535,504│ 127,931│200:313;500:156;503:1506


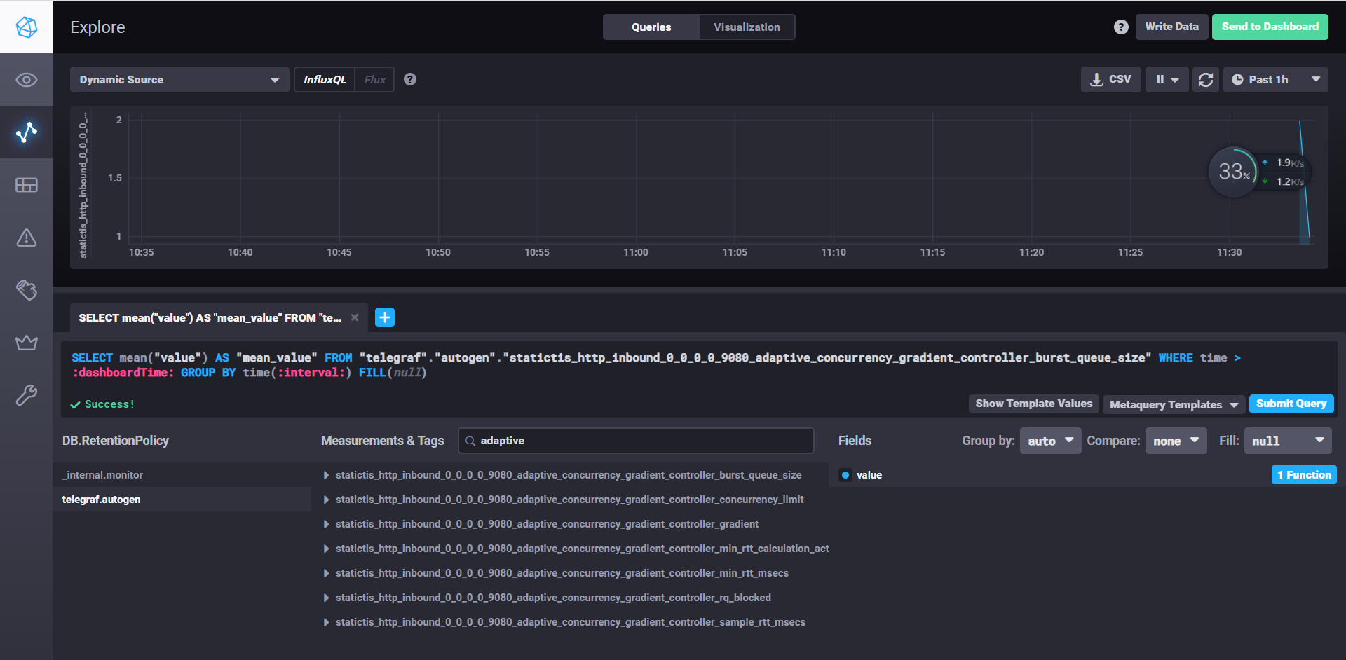
3.2.3Adaptive Concurrency
ef-adaptive-concurrency.yaml
apiVersion: networking.istio.io/v1alpha3
kind: EnvoyFilter
metadata:
name: adaptive
spec:
workloadSelector:
labels:
app: productpage
configPatches:
- applyTo: HTTP_FILTER
match:
context: SIDECAR_INBOUND
listener:
portNumber: 9080
filterChain:
filter:
name: "envoy.filters.network.http_connection_manager"
subFilter:
name: "envoy.filters.http.router"
patch:
operation: INSERT_BEFORE
value:
name: envoy.filters.http.adaptive_concurrency
typed_config:
"@type": type.googleapis.com/envoy.extensions.filters.http.adaptive_concurrency.v3.AdaptiveConcurrency
gradient_controller_config:
sample_aggregate_percentile:
value: 90
concurrency_limit_params:
concurrency_update_interval: 0.1s
max_concurrency_limit: 10
min_rtt_calc_params:
jitter:
value: 10
interval: 60s
request_count: 50
min_concurrency: 2
buffer:
value: 25
enabled:
default_value: true
runtime_key: "adaptive_concurrency.enabled"
测试
使用了adaptive concurrency效果
[root@node01 ~]# go-stress-testing -c 10 -n 100000 -u http://192.168.229.128:30494/productpage
开始启动 并发数:10 请求数:100000 请求参数:
request:
form:http
url:http://192.168.229.134:32406/productpage
method:GET
headers:map[]
data:
verify:statusCode
timeout:30s
debug:false
─────┬───────┬───────┬───────┬────────┬────────┬────────┬────────┬────────┬────────┬────────
耗时│ 并发数│ 成功数│ 失败数│ qps │最长耗时│最短耗时│平均耗时│下载字节│字节每秒│ 错误码
─────┼───────┼───────┼───────┼────────┼────────┼────────┼────────┼────────┼────────┼────────
1s│ 10│ 27│ 123│ 28.33│ 161.73│ 15.18│ 353.01│ 132,984│ 132,980│200:27;503:123
2s│ 10│ 54│ 225│ 27.92│ 239.54│ 15.18│ 358.11│ 266,439│ 133,207│200:54;503:225
3s│ 10│ 67│ 312│ 22.71│ 632.94│ 14.89│ 440.37│ 331,973│ 110,645│200:67;503:312
4s│ 10│ 93│ 387│ 23.62│ 632.94│ 14.89│ 423.32│ 459,574│ 114,886│200:93;503:387
5s│ 10│ 123│ 465│ 25.00│ 632.94│ 14.89│ 399.92│ 606,974│ 121,388│200:123;503:465
6s│ 10│ 145│ 542│ 24.46│ 632.94│ 14.89│ 408.76│ 715,893│ 119,312│200:145;503:542
7s│ 10│ 174│ 618│ 25.15│ 632.94│ 14.89│ 397.60│ 858,064│ 122,579│200:174;503:618
8s│ 10│ 206│ 691│ 25.92│ 632.94│ 14.89│ 385.73│1,015,701│ 126,954│200:206;503:691
9s│ 10│ 242│ 746│ 27.07│ 632.94│ 14.89│ 369.41│1,191,616│ 132,399│200:242;503:746
10s│ 10│ 278│ 808│ 27.99│ 632.94│ 14.89│ 357.25│1,366,706│ 136,663│200:278;503:808
11s│ 10│ 306│ 879│ 28.10│ 632.94│ 14.89│ 355.81│1,504,569│ 136,775│200:306;503:879
12s│ 10│ 343│ 941│ 28.78│ 632.94│ 14.89│ 347.46│1,685,838│ 140,484│200:343;503:941
13s│ 10│ 378│ 1013│ 29.21│ 632.94│ 14.89│ 342.40│1,856,999│ 142,844│200:378;503:1013
没有使用adaptive concurrency效果
[root@node01 ~]# go-stress-testing -c 10 -n 100000 -u http://192.168.229.134:32406/productpage
开始启动 并发数:10 请求数:100000 请求参数:
request:
form:http
url:http://192.168.229.134:32406/productpage
method:GET
headers:map[]
data:
verify:statusCode
timeout:30s
debug:false
─────┬───────┬───────┬───────┬────────┬────────┬────────┬────────┬────────┬────────┬────────
耗时│ 并发数│ 成功数│ 失败数│ qps │最长耗时│最短耗时│平均耗时│下载字节│字节每秒│ 错误码
─────┼───────┼───────┼───────┼────────┼────────┼────────┼────────┼────────┼────────┼────────
1s│ 10│ 65│ 0│ 69.41│ 238.32│ 66.33│ 144.06│ 314,807│ 314,645│200:65
2s│ 10│ 121│ 0│ 63.40│ 268.78│ 66.33│ 157.73│ 586,979│ 293,421│200:121
3s│ 10│ 178│ 0│ 61.49│ 395.12│ 66.33│ 162.64│ 862,338│ 287,407│200:178
4s│ 10│ 228│ 0│ 58.30│ 395.12│ 66.33│ 171.53│1,106,416│ 276,579│200:228
5s│ 10│ 271│ 0│ 55.88│ 395.12│ 66.33│ 178.97│1,314,233│ 262,820│200:271
6s│ 10│ 321│ 0│ 54.25│ 395.12│ 66.33│ 184.34│1,556,315│ 259,368│200:321


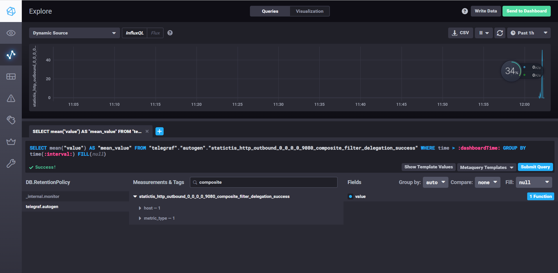
3.2.4Composite Filter
ef-ExtensionWithMatcher-Composite.yaml
apiVersion: networking.istio.io/v1alpha3
kind: EnvoyFilter
metadata:
name: extension
spec:
workloadSelector:
labels:
app: productpage
configPatches:
- applyTo: HTTP_FILTER
match:
context: SIDECAR_OUTBOUND
listener:
name: 0.0.0.0_9080
filterChain:
filter:
name: "envoy.filters.network.http_connection_manager"
subFilter:
name: "envoy.filters.http.router"
patch:
operation: INSERT_BEFORE
value:
name: composite
typed_config:
"@type": type.googleapis.com/envoy.extensions.common.matching.v3.ExtensionWithMatcher
extension_config:
name: composite
typed_config:
"@type": type.googleapis.com/envoy.extensions.filters.http.composite.v3.Composite
matcher:
matcher_tree:
input:
name: request-headers
typed_config:
"@type": type.googleapis.com/envoy.type.matcher.v3.HttpRequestHeaderMatchInput
header_name: end-user
exact_match_map:
map:
"mark":
action:
name: composite-action
typed_config:
"@type": type.googleapis.com/envoy.extensions.filters.http.composite.v3.ExecuteFilterAction
typed_config:
name: http-fault
typed_config:
"@type": type.googleapis.com/envoy.extensions.filters.http.fault.v3.HTTPFault
delay:
fixed_delay: 1s
percentage:
numerator: 100
denominator: HUNDRED
"jason":
action:
name: composite-action
typed_config:
"@type": type.googleapis.com/envoy.extensions.filters.http.composite.v3.ExecuteFilterAction
typed_config:
name: http-fault
typed_config:
"@type": type.googleapis.com/envoy.extensions.filters.http.fault.v3.HTTPFault
abort:
http_status: 503
percentage:
numerator: 100
denominator: HUNDRED


3.2.5Compressor
cat << EOF > ef-ratings-http-filter-compression.yaml
apiVersion: networking.istio.io/v1alpha3
kind: EnvoyFilter
metadata:
name: ratings
spec:
workloadSelector:
labels:
app: ratings
configPatches:
- applyTo: HTTP_FILTER
match:
context: SIDECAR_INBOUND
listener:
filterChain:
filter:
name: envoy.filters.network.http_connection_manager
subFilter:
name: envoy.filters.http.router
patch:
operation: INSERT_BEFORE
value:
name: envoy.filters.http.compressor
typed_config:
"@type": type.googleapis.com/envoy.extensions.filters.http.compressor.v3.Compressor
response_direction_config:
common_config:
enabled:
default_value: true
runtime_key: response_compressor_enabled
min_content_length: 10
content_type:
- 'application/json'
request_direction_config:
common_config:
enabled:
default_value: true
runtime_key: request_compressor_enabled
compressor_library:
name: text_optimized
typed_config:
"@type": type.googleapis.com/envoy.extensions.compression.gzip.compressor.v3.Gzip
memory_level: 9
window_bits: 12
compression_level: BEST_SPEED
compression_strategy: DEFAULT_STRATEGY
EOF
kubectl apply -f ef-ratings-http-filter-compression.yaml -n istio



3.2.6Connection limit

ef-connection_limit.yaml
apiVersion: networking.istio.io/v1alpha3
kind: EnvoyFilter
metadata:
name: simple
namespace: istio-system
spec:
workloadSelector:
labels:
istio: ingressgateway
configPatches:
- applyTo: NETWORK_FILTER
match:
context: GATEWAY
listener:
portNumber: 31400
filterChain:
filter:
name: "envoy.filters.network.tcp_proxy"
patch:
operation: INSERT_BEFORE
value:
name: envoy.filters.network.connection_limit
typed_config:
'@type': type.googleapis.com/envoy.extensions.filters.network.connection_limit.v3.ConnectionLimit
stat_prefix: connectionLimit
max_connections: 1
delay: 1s
runtime_enabled:
default_value: true
runtime_key: connectionlimit.enabled
开启两个telnet,第二个1秒后就关闭了
==ingressgateway貌似没有statistics==
案例就先写到这里,其他案例大家可以查看envoyproxy.io网址上去查看




Asynq任务框架
MCP智能体开发实战
WEB架构
安全监控体系






