在Nginx的插件模块中有一个模块stub_status可以监控Nginx的一些状态信息,默认安装可能没有这个模块,手动编译的时候加一下即可。
Nginx 还有一个商业版 Nginx Plus,功能更加丰富,对应的监控页面http://demo.nginx.com/status.html
- 模块安装
先使用命令查看是否已经安装这个模块:
[root@ihxb123Z nginx]# ./nginx -V #(V大写会显示版本号和模块等信息、v小写仅显示版本信息。或用此使用看:
nginx -V 2>&1 | grep -o with-http_stub_status_module
#如返回
with-http_stub_status_module
#,则说明该模块已被开放,而什么都不返回的话就是没有被开放。
#如果已经安装,会在显示的信息中包含
--with-http_stub_status_module
#信息。如果没有此模块,需要重新安装,编译命令如下:
./configure –with-http_stub_status_module
- Nginx配置
安装后只要修改nginx配置即可,配置如下:
location /hxbcdnstatus {
stub_status on;
access_log off;
allow 127.0.0.1;
deny all;
#auth_basic "NginxStatus";
#auth_basic_user_file conf/nginxstaus;
}
此处默认只有本地访问,如果远程可以查看需要加相关的IP或者干脆去掉Deny all即可。加密文件可以使用#htpasswd -c /usr/nginx/conf hxb 命令来创建。配置完成后需要重启Nginx服务。
状态配置只能是针对某个Nginx服务。目前Nginx还无法做到针对单个站点进行监控。
3.状态查看
配置完成后在浏览器中输入http://127.0.0.1/hxbcdnstatus查看(或者用curl localhost/hxbcdnstatus),显示信息如下:
Active connections: 100
server accepts handled requests
1075 1064 6253
Reading: 0 Writing: 5 Waiting: 95
Accepts(接受)、Handled(已处理)、Requests(请求数)是一直在增加的计数器。Active(活跃)、Waiting(等待)、Reading(读)、Writing(写)随着请求量而增减。
| 名称 | 描述 | 指标类型 |
|---|---|---|
| Accepts(接受) | NGINX 所接受的客户端连接数 | 资源: 功能 |
| Handled(已处理) | 成功的客户端连接数 | 资源: 功能 |
| Dropped(已丢弃,计算得出) | 丢弃的连接数(接受 – 已处理) | 工作:错误* |
| Requests(请求数) | 客户端请求数 | 工作:吞吐量 |
- 参数说明
active connections – 活跃的连接数量
server accepts handled requests — 总共处理了1075个连接 , 成功创建1064次握手, 总共处理了6253个请求
每个连接有三种状态waiting、reading、writing
reading —读取客户端的Header信息数.这个操作只是读取头部信息,读取完后马上进入writing状态,因此时间很短。
writing — 响应数据到客户端的Header信息数.这个操作不仅读取头部,还要等待服务响应,因此时间比较长。
waiting — 开启keep-alive后等候下一次请求指令的驻留连接.
正常情况下waiting数量是比较多的,并不能说明性能差。反而如果reading+writing数量比较多说明服务并发有问题。

当用户请求连接Nginx服务器时,accepts计数器会加一。且当服务器处理该连接请求时,handled计数器同样会加一。一般而言,两者的值是相等的,除非达到了某些资源极限(如worker_connection的限制)。
用户连接请求被处理,就会进入 active 状态。如果该连接没有其他 request,则进入 waiting 的子状态;如果有 request,nginx 会读取 request 的 header,计数器 request 加一,进入 reading 的子状态。 reading 状态持续时间非常短,header 被读取后就会进入 writing 状态。事实上,直到服务器将响应结果返回给用户之前,该连接会一直保持 writing 状态。所以说,writing 状态一般会被长时间占用。
一旦 NGINX 成功处理一个连接时,连接会移动到Active状态,在这里对客户端请求进行处理:
Active状态
Waiting: 活跃的连接也可以处于 Waiting 子状态,如果有在此刻没有活跃请求的话。新连接可以绕过这个状态并直接变为到 Reading 状态,最常见的是在使用“accept filter(接受过滤器)” 和 “deferred accept(延迟接受)”时,在这种情况下,NGINX 不会接收 worker 进程的通知,直到它具有足够的数据才开始响应。如果连接设置为 keep-alive ,那么它在发送响应后将处于等待状态。
Reading: 当接收到请求时,连接离开 Waiting 状态,并且该请求本身使 Reading 状态计数增加。在这种状态下 NGINX 会读取客户端请求首部。请求首部是比较小的,因此这通常是一个快速的操作。
Writing: 请求被读取之后,其使 Writing 状态计数增加,并保持在该状态,直到响应返回给客户端。这意味着,该请求在 Writing 状态时, 一方面 NGINX 等待来自上游系统的结果(系统放在 NGINX “后面”),另外一方面,NGINX 也在同时响应。请求往往会在 Writing 状态花费大量的时间。
通常,一个连接在同一时间只接受一个请求。在这种情况下,Active 连接的数目 == Waiting 的连接 + Reading 请求 + Writing 。
5、怎么利用这些参数
开源的 Nginx 提供的原始参数中,实时性的会比较有用,如 Active connections、Reading、Writing 以及 Waiting。这些数据能够反映当前 Nginx 的负载情况,方便在服务器出现问题时及时发现问题。而另一些数据由于不是状态量,Nginx 无法计算当前的量值而改做其统计数,如 accepts、handled 和 requests。
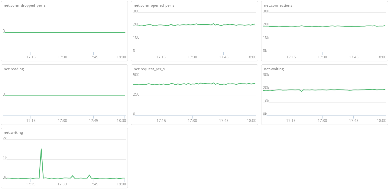
对于维护网站人员,accepts、handled 和 requests 的统计值用处是不大的,值得参考的是短时间内这三者数值的增量。这个短时间可以是一秒,如 accepts_per_second、handled_per_second 和 requests_per_second。一个简单的做法就是每秒都去读取这些参数,返回一个和上一秒的差值就行。当然,handled_per_second 替换成 dropped_per_second=accepts_per_second-handled_per_second 就更完美了。
通过这七个参数,就可以从连接到请求全方位的监控起 Nginx 的运行状态。为了方便检测,对每次获取的参数保留下来,然后按时间展现出来。下图展示了 Nginx 在运行时的参考数据。

nginx折线图
补充:
查看Nginx并发进程数:ps -ef | grep nginx | wc -l
查看Web服务器TCP连接状态:netstat -n | awk '/^tcp/ {++S[$NF]} END {for(a in S) print a, S[a]}'
nginx监控脚本:
#!/bin/bash
#check nginx status
ip=127.0.0.1
function ping() { #用于检测nginx进程是否存在
/sbin/pidof nginx | wc -l
}
function active() { #用于提取status中的active数值
/usr/bin/curl http://$ip/nginx_status 2>/dev/null | sed -n '1p' | awk '{print $NF}'
}
function accepts() { #用于提取status中的accepts数值
/usr/bin/curl http://$ip/nginx_status 2>/dev/null | sed -n '3p' | awk '{print $1}'
}
function handled() { #用于提取status中的handled数值
/usr/bin/curl http://$ip/nginx_status 2>/dev/null | sed -n '3p' | awk '{print $2}'
}
function requests() { #用于提取status中的request数值
/usr/bin/curl http://$ip/nginx_status 2>/dev/null | sed -n '3p' | awk '{print $3}'
}
function reading() { #用于提取status中的reading数值
/usr/bin/curl http://$ip/nginx_status 2>/dev/null | sed -n '4p' | awk '{print $2}'
}
function writing() { #用于提取status中的writing数值
/usr/bin/curl http://$ip/nginx_status 2>/dev/null | sed -n '4p' | awk '{print $4}'
}
function waiting() { #用于提取status中的waiting数值
/usr/bin/curl http://$ip/nginx_status 2>/dev/null | sed -n '4p' | awk '{print $6}'
}
$1 #通过第一个位置参数的值来调用相应的函数
touch /home/nginx/ngx-status.sh
vim /home/nginx/ngx-status.sh
#!/bin/bash
###########################nginx_check###########################
# V20170929 #
#active|reading|writing|waiting|accepts|handled|requests|dropped#
###########################nginx_check###########################
HOST="127.0.0.1"
PORT="80"
# 检测nginx相关参数
case $1 in
ping)
result=`/bin/pidof nginx 2>/dev/null| wc -l`
echo $result
;;
active)
result=`/usr/bin/curl "http://$HOST:$PORT/ngx_status/" 2>/dev/null| grep 'Active' | awk '{print $NF}'`
echo $result
;;
reading)
result=`/usr/bin/curl "http://$HOST:$PORT/ngx_status/" 2>/dev/null| grep 'Reading' | awk '{print $2}'`
echo $result
;;
writing)
result=`/usr/bin/curl "http://$HOST:$PORT/ngx_status/" 2>/dev/null| grep 'Writing' | awk '{print $4}'`
echo $result
;;
waiting)
result=`/usr/bin/curl "http://$HOST:$PORT/ngx_status/" 2>/dev/null| grep 'Waiting' | awk '{print $6}'`
echo $result
;;
accepts)
result=`/usr/bin/curl "http://$HOST:$PORT/ngx_status/" 2>/dev/null| awk NR==3 | awk '{print $1}'`
echo $result
;;
handled)
result=`/usr/bin/curl "http://$HOST:$PORT/ngx_status/" 2>/dev/null| awk NR==3 | awk '{print $2}'`
echo $result
;;
requests)
result=`/usr/bin/curl "http://$HOST:$PORT/ngx_status/" 2>/dev/null| awk NR==3 | awk '{print $3}'`
echo $result
;;
dropped)
result=`/usr/bin/curl "http://$HOST:$PORT/ngx_status/" 2>/dev/null| awk NR==3 | awk '{print $1-$2}'`
echo $result
;;
*)
echo "Usage:$0(ping|active|reading|writing|waiting|accepts|handled|requests|dropped)"
;;
esac
#!/bin/bash
#check php-fpm status
case $1 in
ping) #检测php-fpm进程是否存在
/sbin/pidof php-fpm | wc -l
;;
start_since) #提取status中的start since数值
/usr/bin/curl localhost/php_fpm-status 2>/dev/null | awk 'NR==4{print $3}'
;;
conn) #提取status中的accepted conn数值
/usr/bin/curl localhost/php_fpm-status 2>/dev/null | awk 'NR==5{print $3}'
;;
listen_queue) #提取status中的listen queue数值
/usr/bin/curl localhost/php_fpm-status 2>/dev/null | awk 'NR==6{print $3}'
;;
max_listen_queue) #提取status中的max listen queue数值
/usr/bin/curl localhost/php_fpm-status 2>/dev/null | awk 'NR==7{print $4}'
;;
listen_queue_len) #提取status中的listen queue len
/usr/bin/curl localhost/php_fpm-status 2>/dev/null | awk 'NR==8{print $4}'
;;
idle_processes) #提取status中的idle processes数值
/usr/bin/curl localhost/php_fpm-status 2>/dev/null | awk 'NR==9{print $3}'
;;
active_processes) #提取status中的active processes数值
/usr/bin/curl localhost/php_fpm-status 2>/dev/null | awk 'NR==10{print $3}'
;;
total_processes) #提取status中的total processess数值
/usr/bin/curl localhost/php_fpm-status 2>/dev/null | awk 'NR==11{print $3}'
;;
max_active_processes) #提取status中的max active processes数值
/usr/bin/curl localhost/php_fpm-status 2>/dev/null | awk 'NR==12{print $4}'
;;
max_children_reached) #提取status中的max children reached数值
/usr/bin/curl localhost/php_fpm-status 2>/dev/null | awk 'NR==13{print $4}'
;;
slow_requests) #提取status中的slow requests数值
/usr/bin/curl localhost/php_fpm-status 2>/dev/null | awk 'NR==14{print $3}'
;;
*)
echo "Usage: $0 {conn|listen_queue|max_listen_queue|listen_queue_len|idle_processes|active_processess|total_processes|max_active_processes|max_children_reached|slow_requests}"
exit 1
;;
esac
我现在用的是这个:
#!/bin/bash
# DateTime: 2019-6-3
# AUTHOR:guilin
# WEBSITE: http://blog.ct99.cn
# Description:zabbix监控nginx性能以及进程状态
HOST="127.0.0.1"
PORT="1990"
# 检测nginx进程是否存在
function ping {
/sbin/pidof nginx | wc -l
}
# 检测nginx性能
function active {
/usr/bin/curl -s "http://$HOST:$PORT/status/" 2>/dev/null| grep 'Active' | awk '{print $NF}'
}
function reading {
/usr/bin/curl -s "http://$HOST:$PORT/status/" 2>/dev/null| grep 'Reading' | awk '{print $2}'
}
function writing {
/usr/bin/curl -s "http://$HOST:$PORT/status/" 2>/dev/null| grep 'Writing' | awk '{print $4}'
}
function waiting {
/usr/bin/curl -s "http://$HOST:$PORT/status/" 2>/dev/null| grep 'Waiting' | awk '{print $6}'
}
function accepts {
/usr/bin/curl -s "http://$HOST:$PORT/status/" 2>/dev/null| awk NR==3 | awk '{print $1}'
}
function handled {
/usr/bin/curl -s "http://$HOST:$PORT/status/" 2>/dev/null| awk NR==3 | awk '{print $2}'
}
function requests {
/usr/bin/curl -s "http://$HOST:$PORT/status/" 2>/dev/null| awk NR==3 | awk '{print $3}'
}
# 执行function
$1


Asynq任务框架
MCP智能体开发实战
WEB架构
安全监控体系





