本文中涉及到的环境中、prometheus监控和grafana基本环境已部署好。etcd内置了metrics接口供收集数据,在etcd集群任意一台节点上可通过ip:2379/metrics检查是否能正常收集数据。
修改配置文件:
- job_name: "etcd"
scheme: https
tls_config:
cert_file: '/data/ssl/etcd.pem'
key_file: '/data/ssl/etcd-key.pem'
ca_file: '/data/ssl/ca.pem'
static_configs:
- targets: ['10.170.0.10:2379','10.21.20.6:2379','10.170.0.16:2379']
需要注意的是ETCD中所暴露的监控数据我们是需要出示证收才能获得数据
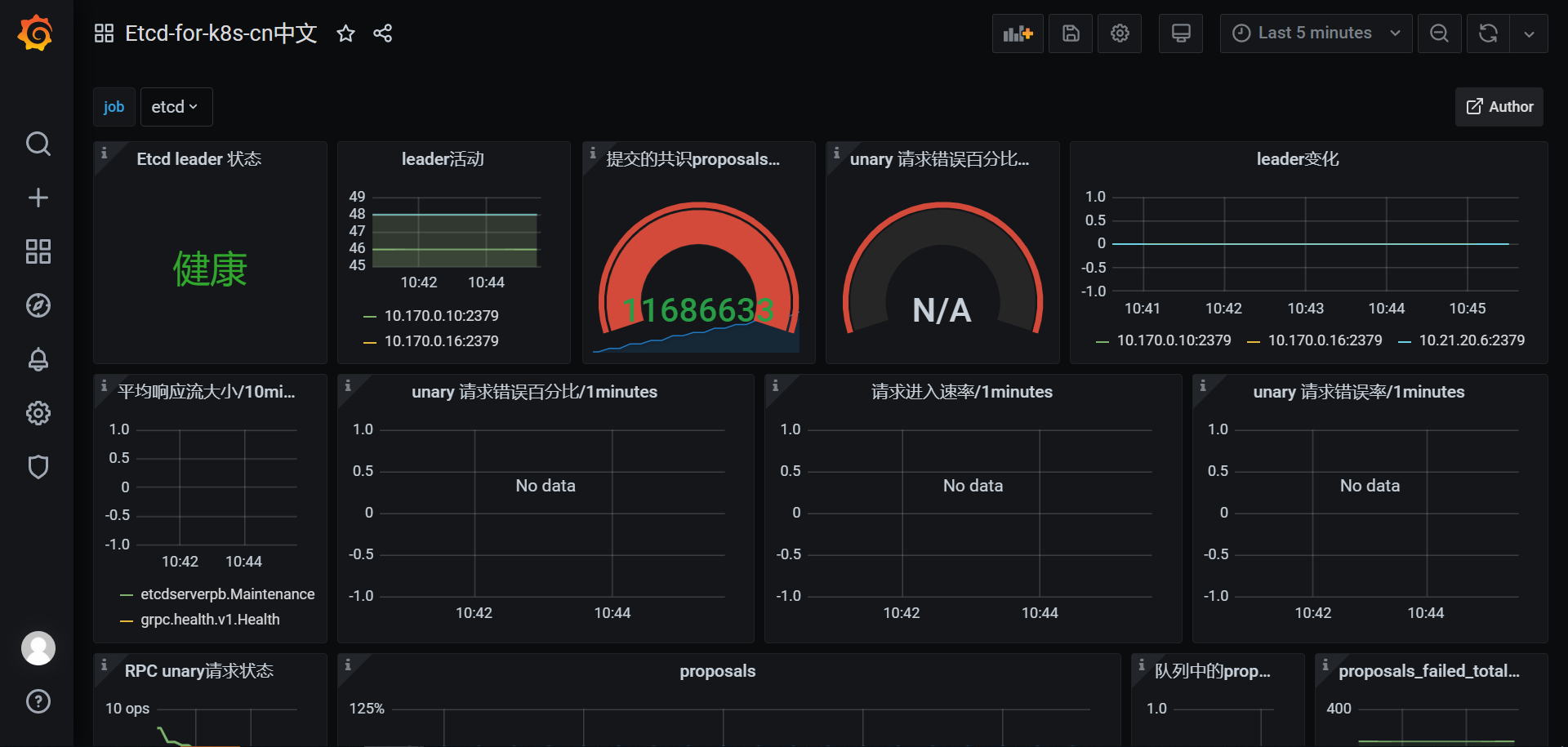
在我们的prometheus管理界面中能看到相关的指标了。

grafana图表数据







Asynq任务框架
MCP智能体开发实战
WEB架构
安全监控体系






